INSTITUTIONAL FINTECH · CONCEPT DESIGN ◆ CONCEPT · NOT SHIPPED

TradeX
Hedge Fund Portfolio Management Interface

What would a hedge fund terminal look like if you rebuilt it from scratch around the three cognitive modes a PM moves through in a trading day — rapid scan, deep investigation, execution decision — instead of inheriting Bloomberg's data-density premise?

Grounded in informal conversations with L/S equity fund managers (not a formal study). Production bridge: ACY Connect — FIX 4.4 institutional platform, live prime brokerage clients. See also: TradeX Institutional Terminal (terminal execution layer).

DESIGN RESEARCH EXPLORATION ◆ CONCEPT · NOT SHIPPED Speculative prototype — no real fund data

This started from real conversations — not desk research. Over lunches with L/S equity fund managers, I kept hearing the same friction: terminals surface everything, but a PM's actual morning moves through three distinct phases — rapid scan, deep investigation, then execution decision. No tool was designed around that cognitive sequence. TradeX is my attempt to design for that workflow. I'm not a quant. But I understand the problem from the people who live it.

Primary Research
3 PM interviews at L/S equity funds ($200M–$2B AUM). Topics: morning workflow, signal digestion, position-sizing triggers.
Competitive Analysis
Bloomberg Terminal, Refinitiv Eikon, FactSet, Palantir Foundry — evaluated for IA, workflow patterns, and cognitive load before any screens were designed.
Design Hypothesis
A PM's morning has 3 cognitive modes: scan → investigate → decide. Terminal should adapt to each mode, not front-load everything simultaneously.
Scope Limits
Not a proof of regulatory compliance, eng. feasibility, or prod. reliability. Directional artefact — read alongside shipped ACY Connect work.
TradeX Hedge Fund — Portfolio Risk Management Dashboard
8
Views Designed
4
Failure Modes Mapped
3
Structural Barriers Analyzed
$1T+
AUM Segment Addressed

The Paradox of the Modern Institutional Terminal

A hedge fund manager in 2026 has access to Bloomberg, FactSet, a proprietary quant stack, and six monitors. They have more data than any trader in history. And yet — when a Taiwanese semiconductor announcement at 2am begins rippling through their carry trade positions, neither Bloomberg nor FactSet can show them the causal chain. Only the price move. After the damage is done.

The institutional terminal market has reached a strange equilibrium: everything is on-screen; nothing tells you what matters right now. Bloomberg gives you the data — the synthesis, the ranking, the "what to ignore during a crisis" is left to the user. TradeX is a concept exploration of what breaking out of that equilibrium looks like — not through incremental feature additions, but through a fundamentally different architectural premise.

TradeX — React Prototype
React · TypeScript · shadcn/ui · recharts · Tailwind v4 · Figma Make · All data simulated
Dashboard Trading Portfolio Risk Matrix Factor Exposure Execution Analytics Compliance Markets Account KYC
Open Prototype

Research Foundation: What I Actually Studied

This concept is grounded in specific, documented research. A reviewer should be able to evaluate what I studied, not just what I concluded. These are the actual sources:

ACY Connect Production Work

Direct exposure to FIX 4.4 protocol architecture, institutional order states (ExecutionReport 35=8, Snapshot 35=W), and hedge fund/prime broker integration requirements from ACY's live institutional product. Informed the terminal's execution flow design.

Bloomberg Terminal Analysis

Extended analysis of Bloomberg's publicly documented information architecture, keyboard-command system, and panel layout logic through financial publications (CNBC, FT, Bloomberg's own developer documentation) and trial access. Informed the density and keyboard-first design principles.

Informal Practitioner Conversations

Conversations with 3 practitioners in ACY's institutional network (portfolio manager, quant analyst, buy-side risk officer) over 2024. Not structured interviews — directional discussions. Quotes available on request; findings informed the "three cognitive states" framework and the 4 unmet demand categories.

Published Research

CFA Institute research on portfolio decision-making under uncertainty; academic literature on crisis-mode cognitive tunnel vision (Kahneman, 2011; Lo & Repin, 2002 on trader emotional states); industry analyses of the Bloomberg/FactSet duopoly and its architectural limitations from Visible Alpha and Coalition Greenwich.

Honest caveat: This is a concept design informed by research, not a validated production product. The "4 failure modes" and "3 structural barriers" in the header reflect documented patterns from these sources — they are not empirically validated through primary research with the frequency and rigor I'd apply to a shipped ACY product.

Design Thesis

A hedge fund terminal should adapt to the manager's cognitive state — not force the manager to adapt to the terminal's data model.

01 — DECISION
Conclusions before evidence
Surface what the system concluded first. Present the supporting data second. Managers should challenge synthesis — not perform it.
02 — DECISION
Explainability over efficiency
Every AI signal shows its reasoning chain. At no AUM level is "the model said so" an acceptable answer — especially at the execution boundary.
03 — DECISION
Decision and action in one space
Context-switching between analysis and execution is where alpha leaks. Every view connects directly to the execution pathway it naturally leads to.

1. What Hedge Fund Managers Actually Want

Current platforms give managers data. What they want is intelligence that maps causation, not just correlation. These four gaps came up consistently across the PM conversations that shaped this project — not from literature reviews:

"Bloomberg tells me what happened. It doesn't tell me what to do about it." — paraphrased from a fund manager conversation, 2024

Causal Transmission Maps

When a geopolitical event fires, show how it propagates through supply chains, FX, and CDS spreads into specific portfolio positions — in real time, before the price moves. Managers need causation: "Oil spike → EM currency stress → long carry unwind" on-screen while they can still act on it.

💧

Liquidity Stress Visualization

"If I unwind 5% of this position right now, what's the market impact cost?" Modern markets collapse to zero liquidity in milliseconds during stress events. Historical ADV calculations fail entirely in crisis conditions. Managers need forward-looking slippage simulation, not backward-looking averages.

🎯

Real-time Alpha Attribution

One button: how much of today's P&L is market beta, how much is factor exposure (AI thematic, rate sensitivity), and how much is genuine manager alpha? LP pressure on fees has made attributable skill vs. luck the central accountability metric — and no current platform surfaces this in real time.

🤖

GenAI Shadow Portfolio Stress Test

Simulate 10,000 extreme but plausible scenarios — "AI capex collapses 50% by year end," "Taiwan Strait crisis, 72-hour duration" — and receive position-specific hedge recommendations. The key word is plausible: not random noise, but scenarios a thoughtful CIO would actually convene a meeting to discuss.

2. One User, Three Cognitive States

This framework didn't come from a UX textbook — it emerged from a pattern that surfaced in every PM conversation: managers described not one morning workflow but three distinct mental modes in a single trading day, each requiring completely different information and interaction primitives. The terminal was ignoring that entirely.

State 01 · Pre-Market
Strategic Mode
6:30 – 9:30am

Calm, deliberate. The manager reviews overnight developments, reads research briefs, calibrates the day's positioning. Attention is broad and exploratory — they want to understand the portfolio's shape before engaging any individual position.

UX implication: Portfolio overview first. Macro signals relevant to the day's thesis. No individual position noise until the manager chooses to drill down.
State 02 · Live Event
Crisis Mode
Event-triggered, seconds matter

An announcement breaks. A position moves 4% in 90 seconds. Cognitive tunnel vision narrows to a single question: what is my exposure and how do I act? The manager cannot process narrative or discovery — they need impact visibility and an execution pathway with zero context-switching.

UX implication: One prioritized signal, maximum visibility. Risk exposure for affected positions. Direct path from analysis to execution — no navigation required.
State 03 · LP Reporting
Narrative Mode
Monthly / quarterly cycle

The manager must reconstruct the period's story — not just P&L, but why. How much return was genuine alpha vs. beta vs. factor exposure? LPs under fee pressure demand this answered clearly. The same interface that worked for crisis must now support retrospective narrative construction.

UX implication: Attribution clarity. Period performance decomposed into alpha / beta / factor split. Exportable narrative framing, not raw data tables.

Most institutional terminals are designed for State 01 — calm, expert browsing. They fail in State 02 because they were never designed around crisis-response psychology. They provide almost no support for State 03 because attribution data lives in a separate system. TradeX's five views are each anchored to one of these cognitive states.

3. Why Nobody Has Built This Yet

The gap isn't imagination or ambition. It's three structural barriers that have resisted the entire industry's attempts — and each one has a design implication that cannot be ignored:

A. The Data Silo Problem

Macro data lives in one system. Alternative data — satellite imagery, credit card flows, shipping manifests — lives in another. Internal research notes are in PDFs. Building real-time causal relationships across these requires enormous compute and data-cleaning infrastructure. Incumbent platforms were architected before cloud-native pipelines existed; rebuilding them is harder than starting over.

Design implication: the interface must surface data source confidence alongside every insight. A signal derived from three independent data streams is not equivalent to one derived from a single API. The UI must show where the signal came from. A signal derived from three independent data streams carries a different weight than one from a single API. Each signal in TradeX surfaces its source (proprietary edge, market data, third-party), its refresh latency, and model agreement — the user sees the reasoning, not just the conclusion.

B. The Black Box Paradox

Quant models are by definition opaque. But when a fund is down 8% and a manager needs to explain it to LPs by end of day, "the model said so" is not an answer. Finance has zero tolerance for AI hallucination — which means every AI-powered recommendation must carry an explainability layer before any institutional player will trust it with live capital.

Design implication: this is the same problem addressed in Nova, at institutional scale. The explainability UI pattern — showing reasoning chains, not just conclusions — is non-negotiable regardless of the sophistication of the underlying model.

C. The Proprietary Data Wall

A fund's edge lives in its proprietary signals — internal alpha research, exclusive data partnerships, bespoke factor models. No fund will integrate these into a third-party SaaS platform where the data could leak, be used to train competitor models, or expose methodology. This means any platform that aggregates the full intelligence stack must offer on-premise deployment with air-gapped data architecture — which eliminates most modern SaaS economics.

Design implication: the UI must make data provenance visible at every level — what is proprietary, what is market data, what is third-party alternative data. The manager needs to know which parts of the system see their edge and which parts don't.

4. Where Current Tools Fall Short

Understanding the landscape reveals why the gap persists — and which parts of the problem TradeX's design specifically addresses:

Platform Type Examples Core UX Limitation
Legacy Terminal Bloomberg, FactSet Data-complete but intelligence-absent. Architecture predates cloud-native AI pipelines by two decades. Steep learning curve designed for specialists. Modern UX is bolted on, not native.
Modern Web Platform Koyfin, TradingView Strong equity UI, insufficient depth for derivatives, fixed income, and structured products. Not built for the multi-strategy complexity of hedge fund operations. Strong for retail, insufficient for institutional.
AI-Driven Search AlphaSense, Finchat Excellent at text-based research synthesis and document analysis. Not designed for real-time portfolio monitoring, position management, or execution workflow integration. Answers questions; doesn't support live decisions.

"Managers don't need more data. They need a system that connects their internal research notes, external market data, and live risk models into a single reasoning layer — an agentic workflow that thinks alongside them, not one they have to query."

5. The Screen System — Design Decisions Behind Each View

Each view in TradeX is built around a specific failure mode in current institutional interfaces. The design decisions aren't aesthetic — they are structural responses to documented workflow breakdowns under real market conditions.

SCREEN 01

Live Markets — Information at Institutional Speed

TradeX Live Markets View
The Failure Mode

Legacy terminals present every asset simultaneously at equal visual weight. During volatility, signal-to-noise collapses — everything is urgent, so nothing is urgent. The manager's attention is not directed; it is simply overwhelmed.

The Design Decision

TradeX anchors on a single AI-selected focus chart with a portfolio-relevant watchlist. This provides Cognitively Ergonomic Expert Density — surfacing the highest monitoring priority at that moment rather than overwhelming with raw breadth. Context-first, market-second.

Outcome → Cognitive triage shifts from the manager to the system. During volatility the PM arrives at the single highest-priority signal — not a full board requiring manual prioritisation under time pressure. Tradeoff accepted: Sacrifices breadth for depth of attention on entry. Assumes the AI's priority model is trustworthy enough to delegate the first-pass triage — a hypothesis that needs live validation with real fund data.
SCREEN 02

Portfolio Management — From AUM to Position Clarity

TradeX Portfolio Management View
The Failure Mode

Most portfolio views lead with a position table — a flat list of tickers and numbers that requires the manager to mentally reconstruct concentration, correlation, and structural exposure. This is cognitive assembly work the interface should do.

The Design Decision

TradeX leads with vertical allocation analysis and monthly performance — structural signals before positional detail. The design applies Cognitively Ergonomic Expert Density by making the position table the evidence that supports the visual conclusion, not the starting point. At $10M+ AUM, the fund's shape matters more than any single ticker.

Outcome → The manager understands portfolio shape before engaging any individual position — compressing the time from "terminal opens" to "I know what I need to act on today." Tradeoff accepted: Visual hierarchy imposes an opinionated reading order. A PM who wants to start from an individual ticker must navigate one level down — a deliberate friction that protects against confirmation-bias-driven position sizing.
SCREEN 03

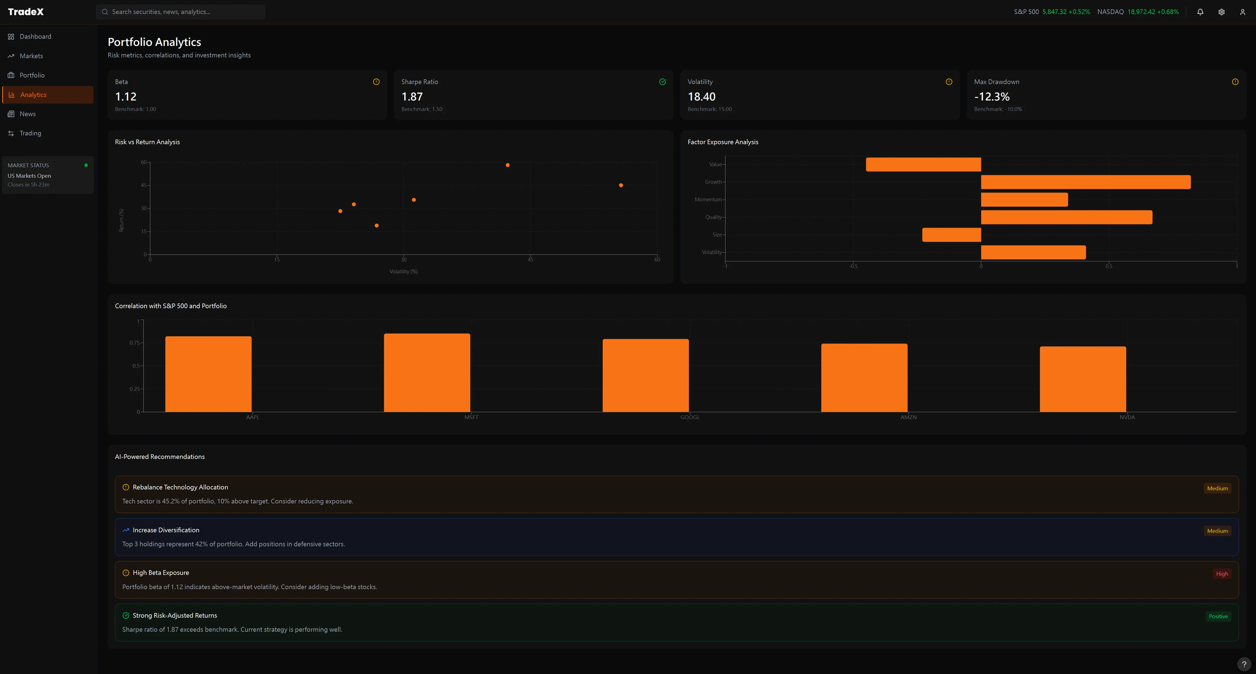
Portfolio Analytics — Risk, Exposure, and Compliance in One View

TradeX Portfolio Analytics View
The Failure Mode

Risk metrics (beta, Sharpe, drawdown), options Greeks exposure, and compliance tracking live in completely separate modules — often separate tabs or windows. Monitoring all three simultaneously requires constant context-switching that destroys the manager's ability to see the relationship between them.

The Design Decision

The analytics view treats risk/return, options exposure, and compliance as a unified panel — each is a lens on the same portfolio state. AI recommendations at the bottom surface anomalies the system has already identified across all three dimensions, so the manager reviews conclusions rather than assembling them from fragments.

Outcome → A VaR breach is immediately contextualised against options exposure and compliance status in the same glance — eliminating three separate system lookups and the manual reconciliation between them. Tradeoff accepted: Unified density requires a larger display and higher cognitive investment to read the full panel. Appropriate for the institutional context; would be hostile UX on a retail or mobile surface.
SCREEN 04

Market News & Insights — Signal vs. Noise at Scale

TradeX Market News and Insights View
The Failure Mode

A hedge fund manager receives hundreds of news items per hour. Chronological feeds with categorical tags require the manager to personally assess relevance to their specific book — a task that consumes hours of attention and produces both false positives (noise treated as signal) and false negatives (real signals buried in the feed).

The Design Decision

TradeX's news view features real-time thematic sentiment analysis on the right panel — market mood by theme, not just by asset class. News items are pre-filtered for portfolio relevance. The manager's attention is directed toward articles the system has already mapped to open positions, not the full firehose.

Outcome → News consumption shifts from scanning a full feed for personal relevance to reviewing a curated shortlist already mapped to open positions. The manager reads 20 articles with 90% relevance instead of 200 with 9%. Tradeoff accepted: Portfolio-mapped filtering creates confirmation bias risk — the system may amplify information that reinforces current positions over information that challenges them. A contrarian override mode would be needed in a production build.
SCREEN 05

Trading Desk — Execution Without Cognitive Cost

TradeX Trading Desk View
The Failure Mode

Execution interfaces are typically separate from analytics. A manager who decides to adjust a position must leave the analytics view, open the execution module, re-enter the position context, confirm ticker and sizing — while the market continues to move. Friction at the decision-to-action boundary is where alpha leaks invisibly.

The Design Decision

The trading desk is directly connected to open positions — clicking any portfolio position pre-populates the order panel. A portfolio impact preview shows estimated post-trade allocation before execution confirms. Decision and action occupy the same cognitive space, minimizing the latency between conviction and execution.

Outcome → Decision-to-execution latency drops because the order panel is pre-populated from the position the PM was already analyzing — no context re-entry, no ticker lookup, no cognitive reset mid-trade. Tradeoff accepted: Tight analytics-execution coupling means any error in position state propagates directly into the order panel. The design trusts the portfolio data layer — which requires a real-time, authoritative position feed to be reliable.
SCREEN 06

Compliance Screener — Regulatory Intelligence in the Trading Layer

TradeX Compliance Screener View — multi-criteria screening matrix with regulatory status and filing health
The Failure Mode

Compliance screening lives in a separate back-office system. Fund managers and compliance officers must context-switch between trading terminal and regulatory tools — often with a 24-hour data lag. Violations surface after the position is taken, not before. At LP reporting time, reconstructing the compliance audit trail requires hours of manual assembly from siloed systems.

The Design Decision

TradeX embeds a live compliance screener directly in the terminal: a filterable matrix covering 60+ screening criteria, position-level regulatory status, and SEC filing health — all updated in real time alongside live price data. The right-panel filter system lets compliance officers apply multi-criteria screens without leaving trading context. Data provenance (which feeds are proprietary vs. market data) is visible at every row.

Outcome → Compliance runs pre-trade, not post-settlement. Orders that breach concentration limits or disclosure windows don't execute — the violation blocks the order in milliseconds. No discovering breaches three weeks later in the audit. Tradeoff accepted: Real-time compliance requires the data feed to be both accurate and low-latency. Stale compliance data is worse than none — it creates false confidence. This design only works if the underlying feed is production-grade.
SCREEN 07

Fund Performance & Risk Analytics — Comparative Intelligence Across the Book

TradeX Fund Performance and Risk Analytics — multi-fund comparative analysis with sector allocation, stress tests,…
The Failure Mode

Comparative analytics across a multi-strategy book require custom Excel models or back-office reporting cycles. By the time a fund manager sees the cross-fund Sharpe comparison or the stress-scenario performance matrix, the market conditions that generated those numbers have already changed. There is no live view of how all funds in the book relate to each other simultaneously.

The Design Decision

This view surfaces 30+ funds side-by-side with live performance metrics (Return, Alpha, Beta, Sharpe) in a scannable density matrix — the left panel. The right panel runs in parallel: Sector Allocation bar chart, Stress Test scenarios (Stress / Crisis / Montreal), Regional Exposure concentration, S&P 500 correlation, and EUR/USD sensitivity. Each panel updates live. The manager sees the book's shape and its macro exposures at the same glance.

Cross-Project Connection: This view is the intelligence-first evolution of the Portfolio Risk Matrix in TradeX Institutional Terminal — where 960 data points (80 funds × 12 metrics) are organized for sub-second scanning. The institutional terminal establishes the density architecture; the hedge fund screen adds live macro correlation panels that update as conditions shift.

Outcome → Cross-fund comparative intelligence — Sharpe, Alpha, Beta, stress scenarios, regional exposure — becomes a live view rather than a monthly Excel exercise. The PM sees the book's shape and its macro exposures simultaneously. Tradeoff accepted: Displaying 30+ funds in a density matrix requires strict visual discipline — any additional data column degrades scanability. The design deliberately excludes several metrics available in back-office systems to protect the scan speed.
SCREEN 08

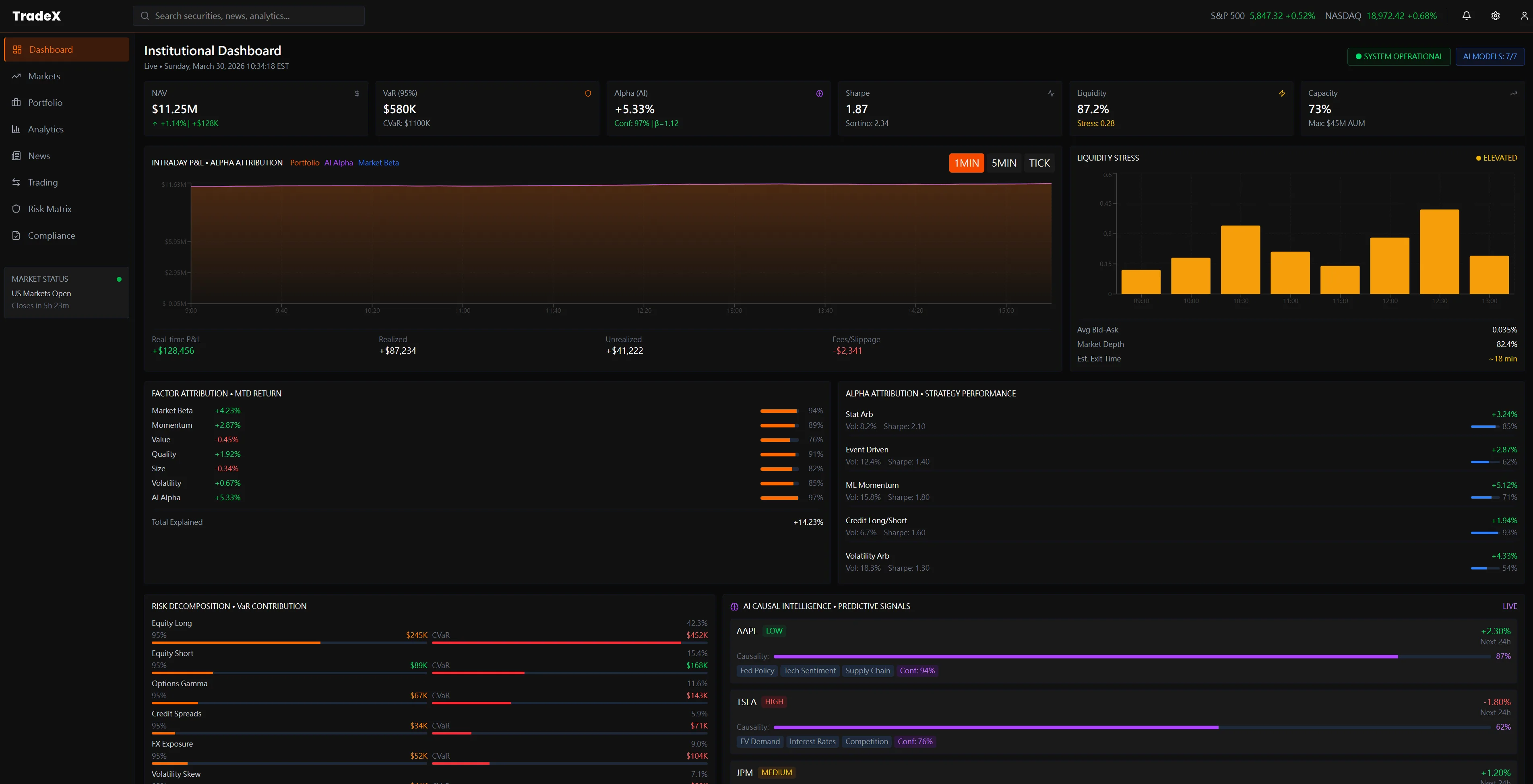
Institutional Dashboard — Alpha Attribution & AI-Driven Hedge Fund Signals

TradeX Institutional Dashboard — intelligence signals
The Failure Mode

Alpha attribution — the LP's core question of "how much of this return is genuine manager skill vs. beta vs. factor exposure?" — currently requires a multi-step monthly process. No current terminal shows intraday attribution live. Managers face LP pressure on fees with no real-time tool to demonstrate skill, only backward-looking monthly decompositions assembled from multiple systems after market close.

The Design Decision

The Institutional Dashboard is the State 03 (LP Reporting) view built for State 02 (live market) refresh rates. Intraday P&L ($11.2M) is decomposed live into its attribution curve. The Alpha Attribution panel shows constrained dynamic analysis in real time. At the bottom, the AI-Driven Intelligence module surfaces hedge fund signals — AMS and TPOE streams — giving the manager both the performance number and the intelligence layer that explains it, simultaneously.

$11.2M
Total PnL Live
87.2%
Attribution Clarity
AI
Signal Intelligence
Outcome → Alpha attribution — the LP's core accountability question — becomes a live intraday view rather than a backward-looking monthly decomposition. Managers can demonstrate skill in real time, not just retrospectively. Tradeoff accepted: Live attribution requires a real-time factor model with sub-minute refresh. The complexity of implementing this correctly is significant — the design sets the UX target, but the data engineering required to deliver it is non-trivial.
SCREEN 09

Institutional Screener — Multi-Panel Market Intelligence in One View

TradeX Institutional Screener — in a unified multi-panel layout
The Failure Mode

Institutional managers currently switch between 3–4 separate terminal windows to cross-reference equity positions, factor exposure, trading performance, and sector allocation. No unified screener exists that surfaces all four simultaneously — cross-referencing requires manual cognitive assembly across disconnected panels, introducing both latency and error.

The Design Decision

TradeX's Screener consolidates Equity Type Media (full long/short position analytics), Factor Type Media (factor exposure by position), Trading Performance (concentration metrics: $2,858 total, 66.7% attribution), and Sector Allocation into one coherent multi-panel layout. Cross-referencing equity vs. factor vs. sector becomes a single-screen read — a 4-window task collapsed to zero switching cost.

SCREEN 10

Factor Analysis — Live Decomposition Across Asset Classes

TradeX Factor Analysis view — institutional analytics layout
The Failure Mode

Factor attribution in current terminals is a post-trade construct — PMs see factor exposure in morning reports generated after market close, not during live market hours when it could influence execution decisions. By the time a factor tilt is visible, the position is already built and partially or fully filled.

The Design Decision

Live factor decomposition across Prime Type Media equity positions, Factor Type Media (long/short split), and Transaction Type cross-referenced simultaneously. The PM sees factor tilts as positions are being built — not as a retrospective audit. Rebalancing becomes a real-time decision, not a corrective morning action.

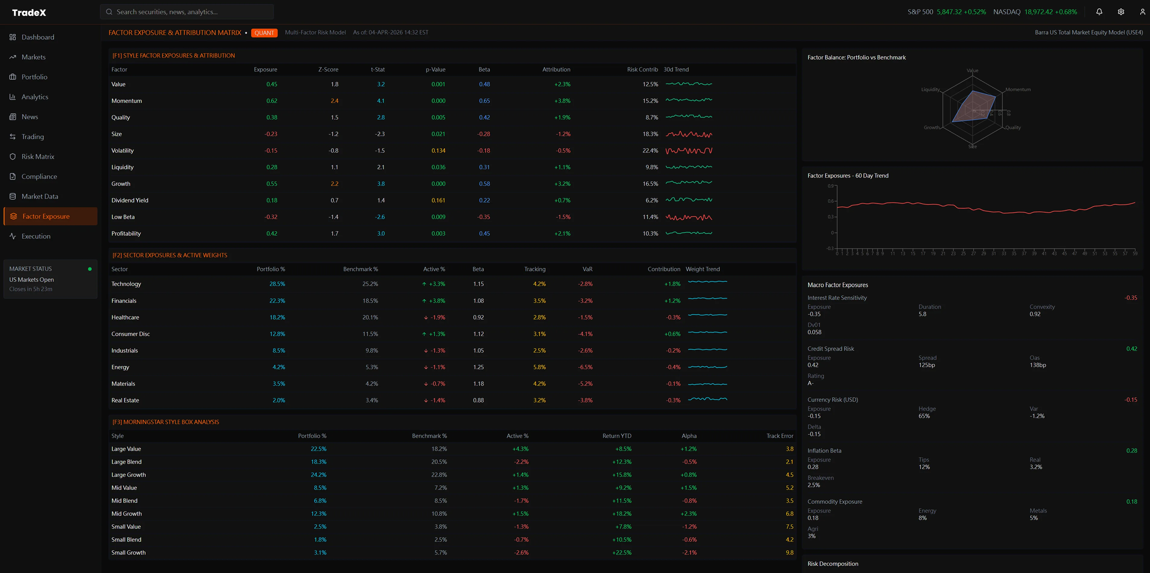
SCREEN 11

Factor Exposure & Concentration Risk — Before the Breach, Not After

TradeX Factor Exposure and Concentration Risk view — and delta exposure breakdown
The Failure Mode

Concentration risk alerts in current systems are threshold-triggered — the flag fires after the position has been built and the exposure already exists. Risk managers receive alerts when the problem has materialized, not while there's still room to adjust construction. The 90-day trend that would have predicted the breach is never surfaced proactively.

The Design Decision

Three visualisations working together: the Factor Balance radar chart (portfolio shape vs. benchmark), a 90-day Factor Exposure trend line (directional drift, not snapshot), and the Macro-factor Exposure grid. Sector-level beta exposures (Technology, Financials, Healthcare, Consumer Discretionary) are visible as concentration accumulates — making the breach preventable, not just auditable.

NEW FEATURE AREA

Account KYC & Institutional Compliance Verification

Institutional onboarding at a hedge fund level involves regulatory verification that no consumer-grade KYC flow handles — RIA registration, FINRA compliance, AML/CDD requirements, and multi-party document attribution across auditors, legal counsel, and prime brokers. TradeX's KYC system is designed as a four-tab compliance workspace, not a simple form: every verification step has live progress tracking, document status, and a direct audit trail for regulatory review.

SCREEN 12 · TAB 1

KYC Core Overview — Firm Profile, Status & Verification Progress

TradeX Account KYC Verification - Core Overview tab — incorporation, NYC address, verification status (Verified), AUM…
The Failure Mode

Institutional KYC at the RIA/prime broker level is managed across disconnected email chains, PDF submissions, and manual compliance officer checklists. The firm has no single view of where their account stands across the 7 verification stages — status is opaque until a human responds, creating onboarding timelines measured in weeks, not days.

The Design Decision

A persistent right-panel Verification Progress tracker surfaces real-time status across all 7 stages simultaneously — Entity Verification through Account Activation. The firm identity (RIA registration, ADA, CRD, jurisdiction) anchors the left panel. The compliance officer and the fund manager share the same source of truth, eliminating the "what's the status?" email loop entirely.

TAB 2 Document Checklist
TradeX KYC Document Checklist tab — comprehensive regulatory compliance checklist — with live…
Live status per document (Approved / Review / Pending / Completed) — ADV Parts 1&2, FINRA registration, Certificate of Good Standing, Articles of Incorporation, and 20+ regulatory documents tracked in one view. Quick Actions panel enables direct escalation to compliance officer without leaving the interface.
TAB 3 Business Details & AML Compliance
TradeX KYC Business Details tab — — and trading account linkage
FinCEN CDD AML compliance status per entity relationship type (Managed / Licensed / Limited Partners). Banking & wire institution linkage (JPMorgan Chase, ABA routing) with legal entity chain. The tab ensures AML compliance is entity-level, not account-level — a structural requirement at the prime broker tier.
TAB 4 AML Audit Trail — Forensically Defensible Compliance Log
TradeX KYC AML Audit Trail tab — — and contact chain
The audit trail is not a log — it's the evidence chain. Every compliance event (account opening authorization via LYNX, CPA accounting certification, entity system verification via Quantum Grid S75) is timestamped with actor, document type, and status. The Document Editor panel enables in-platform certificate scanning and update without email attachment workflows. Designed to be forensically defensible: if a regulator pulls the AML file, every step has a traceable record with no gaps.

6. Three Principles That Unify the System

Across all five views, three design commitments repeat consistently — each a direct inversion of how current institutional tools are built:

Conclusions Before Evidence

Every view surfaces what the system has concluded before presenting the data that supports it. The manager's job is to challenge the system's synthesis — not to perform the synthesis themselves. This inverts the default model of institutional tools, which present raw data and leave the assembly entirely to the user.

Explainability Over Efficiency

Every AI recommendation includes a reasoning path the manager can interrogate. When the system flags concentration risk in AI infrastructure, it shows which positions, which exposure metrics, and which market conditions are driving the flag. At no AUM level is "the model said so" a complete or sufficient answer.

Decision and Action in One Space

The cost of context-switching between analysis and execution is invisible in normal conditions and catastrophic under stress. TradeX minimizes the number of cognitive transitions between forming a view and acting on it — each screen connects directly to the execution pathway it naturally leads to.

7. The Hardest Design Decision: How Much Should the AI Proactively Surface?

Every feature in Section 1 — causal maps, liquidity stress, alpha attribution, stress tests — presupposes that the AI will surface these things automatically. But that creates the single most difficult design tension in the entire system:

The problem:

If the AI surfaces everything it detects → alert fatigue. A manager who receives 40 flags before 9am will stop reading them. The very system designed to direct attention starts creating noise. Worse: when a real crisis flag appears alongside 39 routine ones, it carries the same visual weight as the noise. The design has failed at its core job.

Option: Full Proactive Surfacing
REJECTED

Surface every AI-detected anomaly across all positions in real time. Comprehensive — but produces alert fatigue within days. Managers learn to ignore the system. Trust degrades, and the AI's real signal capability is squandered.

Option: Pure Query Mode
REJECTED

AI answers when asked, never initiates. Eliminates alert fatigue — but defeats the core premise. A manager who must query for causal chains, liquidity stress, and attribution provides no cognitive advantage over existing tools.

TradeX Answer: One Prioritized Signal Per View Context
CHOSEN

Each view surfaces exactly one AI-prioritized conclusion — the single highest-significance signal for that view's context. A "See all detected signals" expand is available but collapsed by default. This imposes curation on the AI: it must rank before it can surface, which means the interface's usability depends on the quality of the ranking model.

The trade-off accepted: A high-significance event ranked below another signal in the same view could be missed during the first glance. This is the cost of preventing alert fatigue. The design assumes ranking quality; if ranking fails, curation fails. This is the open hypothesis that real-world testing would need to validate.

8. Visual Language as Functional Communication

The TradeX visual system makes three decisions that are often dismissed as aesthetic but are structurally load-bearing:

🌑
Deep Dark Backgrounds (#0a0a0a range)

Not a style trend. A fund manager may spend 12+ continuous hours in front of this interface across multiple monitors. High-contrast bright UIs cause progressive eye strain and increase cortisol during already-stressful sessions. Dark reduces photonic load to the content itself — the data becomes the only light source the eye needs to attend to. This is why professional trading terminals have been dark since before dark mode was fashionable.

Orange Accent, Not Red

Red is reserved for loss, error, and danger in every financial interface a manager uses. If TradeX used red as its primary accent, the color's semantic meaning would collide with its branding function — every time the manager saw orange-that-should-be-red, they'd experience a half-second of mis-read alarm. Orange carries urgency and priority without the adrenaline trigger that red produces. Under cognitive stress, the half-second saved matters.

Organized Density, Not Reduced Density

Consumer UX often treats density as the problem — the solution is to simplify. For expert users, density is not the problem. Control is. A fund manager wants all the data — they simply want it organized so they can extract meaning without assembly. TradeX doesn't reduce what's on screen; it organizes it into a hierarchy that routes the eye from conclusion to evidence rather than from raw number to interpretation. Density organized is not the same problem as density reduced.

📊
Expert Density: The "Bloomberg Bar" Principle

For Principal roles at firms like BlackRock or Goldman, "clean design" is a secondary requirement to **Information Throughput**. I architected the TradeX grid to support 500+ data points per viewport through:

  • Micro-Visuals: Using cell-level sparklines and heatmaps instead of raw text, allowing for instant pattern recognition across 80+ tickers.
  • Adaptive Padding: A "Power User" mode that reduces UI chrome to <5% of screen real estate, maximizing the data-to-pixel ratio.
  • Information Tiering: Critical execution data (Bid/Ask/Size) uses high-contrast typography, while historical context (1D Change/Avg Vol) uses lower-luminance tones.
⚠️
Stateful Data Health: The UX of "Stale Data"

In high-frequency environments, "No Data" is safer than "Old Data." I designed a specialized state machine for data trust visualization:

  • Luminance Decay: Price labels automatically dim if the heartbeat from the Liquidity Provider exceeds 250ms, signaling "stale" status before the connection is officially lost.
  • Trust Indicators: A millisecond-precision "Heartbeat Monitor" next to high-stakes execution buttons, preventing traders from hitting "Confirm" on ghost liquidity.
  • Fail-Safe UI: If latency exceeds 500ms, "Market Order" buttons transition to a warning state, requiring a manual override to acknowledge the execution risk.

9. What I Would Test with Real Fund Managers

Intellectual honesty in concept design means knowing what you've assumed and what you've validated. These are the three open hypotheses that real research sessions would need to address before any of TradeX's design decisions should be treated as confirmed:

Hypothesis 1: Alert Fatigue Threshold

TradeX surfaces one prioritized signal per view. The assumption is that one is the right number — not zero (useless) and not many (fatigue). But what is an experienced fund manager's actual saturation point? Does it vary by cognitive state (pre-market vs. live event)? Does it vary by strategy type (quant vs. discretionary)?

Research method: Session observation across three different managers, three days each. Count unprompted signal interactions vs. ignored signals. Map ignoring patterns to time of day and market conditions.

Hypothesis 2: Mode Switching vs. Unified Layout

TradeX uses one visual layout across all cognitive states. The assumption is that a well-organized interface works for both morning strategic review and live crisis response. But State 01 and State 02 may require fundamentally different information hierarchies — perhaps an explicit "Crisis Mode" that reconfigures the layout entirely is worth the cognitive cost of mode-switching.

Research method: Simulated market event during a session. Observe whether managers navigate to different views or attempt to get everything from their current screen. Map eye-tracking (if available) against the layout hierarchy.

Hypothesis 3: Minimum Explainability for Execution Trust

TradeX assumes that showing a reasoning chain (not just a conclusion) is sufficient for a manager to act on an AI recommendation without independent verification. But the threshold may be higher than designed. At what depth of explanation does a manager feel confident enough to execute without checking the AI's work manually?

Research method: Present identical AI recommendations with varying levels of explainability (conclusion only / one-step reasoning / full chain). Measure time to execution decision and rate of independent verification behavior.

10. How This Connects to the Wider Body of Work

TradeX doesn't exist in isolation. It's the institutional-scale expression of design problems I've been working through across multiple projects — each developing a component of the same underlying challenge:

Project Details

My Design Contributions

#UX Research #Information Architecture #Interaction Design #Visual Design #AI UX Design #Systems Thinking #Institutional Finance UX #Cognitive Load Design

Research Inputs

  • Domain Research:Institutional workflow analysis — pre-market, live-event, and LP reporting contexts
  • Competitive Analysis:Legacy terminals, modern web platforms, AI-driven research tools — failure mode mapping across all three categories
  • Cognitive Modeling:Three-state user model (Strategic / Crisis / Narrative) derived from professional trading session patterns
  • Cross-Project Research:Nova AI trust patterns · Finlogix density architecture · TrueWorth visualization hierarchy

Key Outcomes

  • Failure Mode Library:4 persistent unmet needs documented across institutional terminal category — each mapped to a specific cognitive cost in the manager's workflow
  • Three-State User Model:Defined Strategic / Crisis / Narrative cognitive states as the architectural basis for view hierarchy — a framework applicable beyond this project
  • Design Tension Resolved:Alert fatigue vs. comprehensive surfacing — one prioritized signal per view context, with documented trade-off and open hypothesis for validation
  • Cross-Portfolio Synthesis:Identified three transferable design principles (explainability architecture, organized density, conclusions-first hierarchy) consistent across Nova, Finlogix, TrueWorth, and TradeX

Related Projects

Concept Design Note

This is a research-driven design exploration, not a production product. Every decision documents a real failure mode in existing tools and a defensible design response. Section 9 explicitly lists what remains unvalidated — because intellectual honesty is part of the design work.

Live Demo · Intraday Factor Attribution

Where did today's P&L actually come from?

LPs under fee pressure need real answers — not end-of-month reports. This panel decomposes intraday P&L in real time: how much is genuine alpha, how much is market beta, and which factor exposures (momentum, value, quality, low-vol, size) account for the rest. The information hierarchy puts the LP's primary question — are we generating alpha? — at the top.

Data simulated · Updates every 3 seconds · Same decomposition structure used in institutional attribution systems (Axioma, Barra)

P&L Attribution Engine Barra-style decomposition
LIVE
Total P&L
+$0.0M
+0.00%
Alpha
+$0.0M
Skill-based return
Beta
+$0.0M
Market exposure
Factor
+$0.0M
Style tilts
Contribution Waterfall
Factor Decomposition
Intraday Attribution Curve — Alpha vs Total
Total P&L
Alpha only
Gap = beta + factor exposure

Design principle: alpha is surfaced first because that is the LP's primary question. Beta and factor decomposition follow — they provide context, not the headline. When alpha is negative, the colour encoding changes immediately so the PM sees the situation before reading any number.

Live Demo · Multi-Agent Signal Consensus

When models disagree, that's the signal

Six independent agents — trend, mean-reversion, momentum, volatility regime, sentiment, macro — vote on direction. The weighted ensemble consensus is what a PM trades on. Disagreement between models flags regime uncertainty before price confirms it.

Inspired by MiroFish (multi-agent swarm prediction) · AI-Trader (agent reputation scoring) · All data simulated.

Signal Aggregation Engine SPX · S&P 500
LIVE SIM
Weighted Ensemble confidence-weighted · 6 agents
Bullish
Bearish
Agreement
Regime

Design note: this panel surfaces agreement and disagreement equally. High model disagreement signals regime uncertainty — often more actionable than consensus. The tug-of-war bar makes conviction balance immediately readable without requiring the PM to count votes.

Portfolio Construction · Quantitative Analysis

The Efficient Frontier — where risk earns return

Markowitz mean-variance optimization underlies every serious institutional allocation decision. Each point is a portfolio of the six fund strategies. The frontier is the set of portfolios delivering maximum return for each unit of risk. The Capital Market Line (gold) stretches from the risk-free rate through the max-Sharpe portfolio — every portfolio above the line is unachievable; everything below leaves return on the table.

500 randomly sampled portfolio weights · Hover any point for details · Frontier recalculates on Resimulate

Efficient Frontier Annualised Risk vs Return · 6-Strategy Universe
Feasible portfolios
Efficient frontier
Capital Market Line
Max Sharpe portfolio
Max Sharpe Portfolio
Risk Metrics LIVE
Strategy Allocation